PAS 25.1 Release Notes
PAS 25.1.1 (06.05.2025)
This release is a bugfix release for the Compiler regarding problems with the test environment.
PAS 25.1 (25.03.2025)
New Persistent State Implementation: Rollout phase
The new persistent state implementation is currently being rolled out to selected customers. All other customers will still remain on the standard xUML Runtime as default engine, but they can test the new Runtime any time.
Please migrate your services to support the new behavior as we will cease to support the old behavior in the future. Our release notes contain a detailed description of the procedure.
Deprecation Announcement
In the Designer, the packages Messaging and BPaaS_Backend will be removed in the near future. 
If you have services using these operations and data types, please refactor them.
New Features
Administration
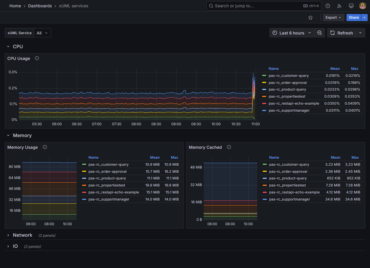
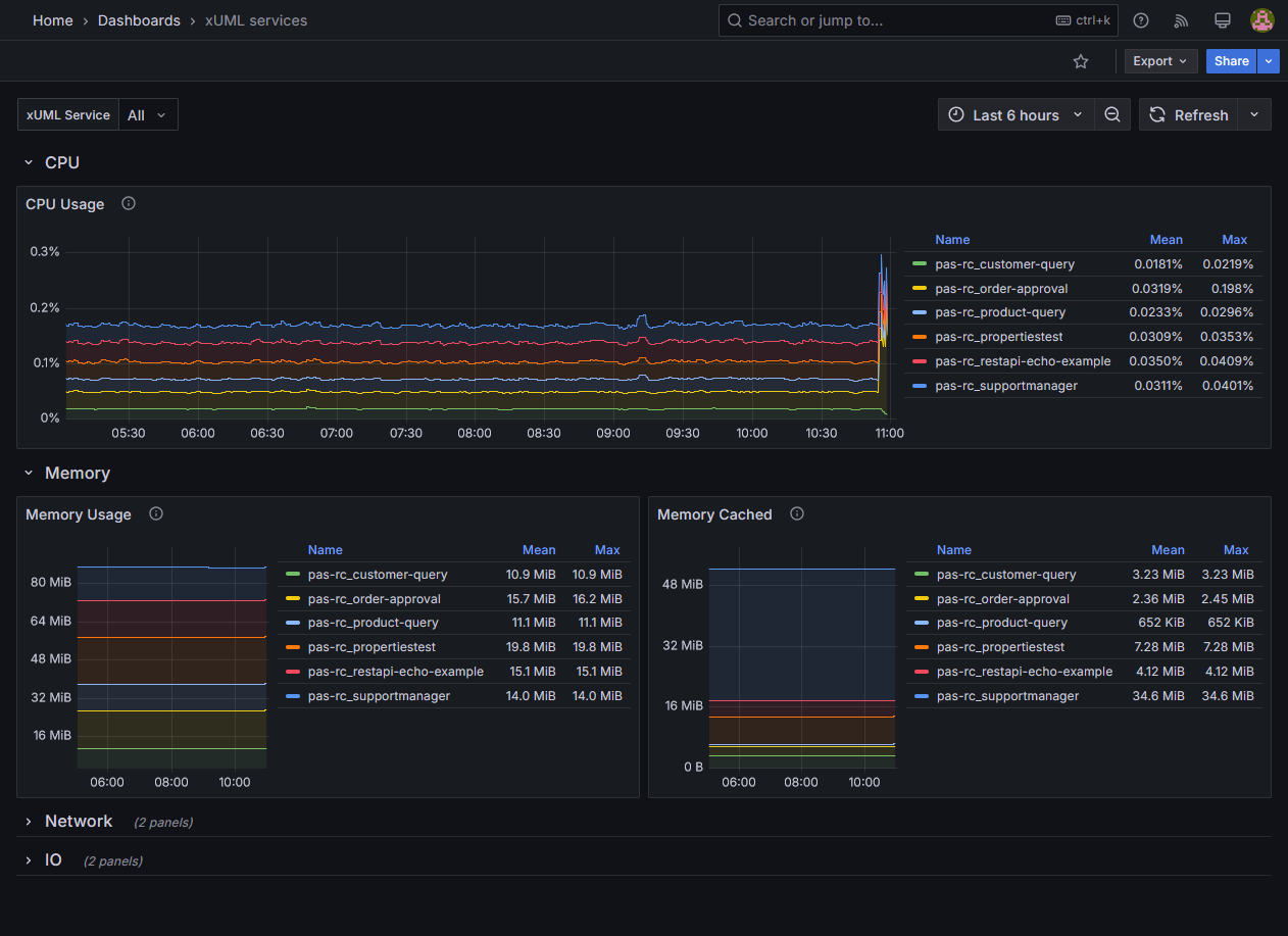
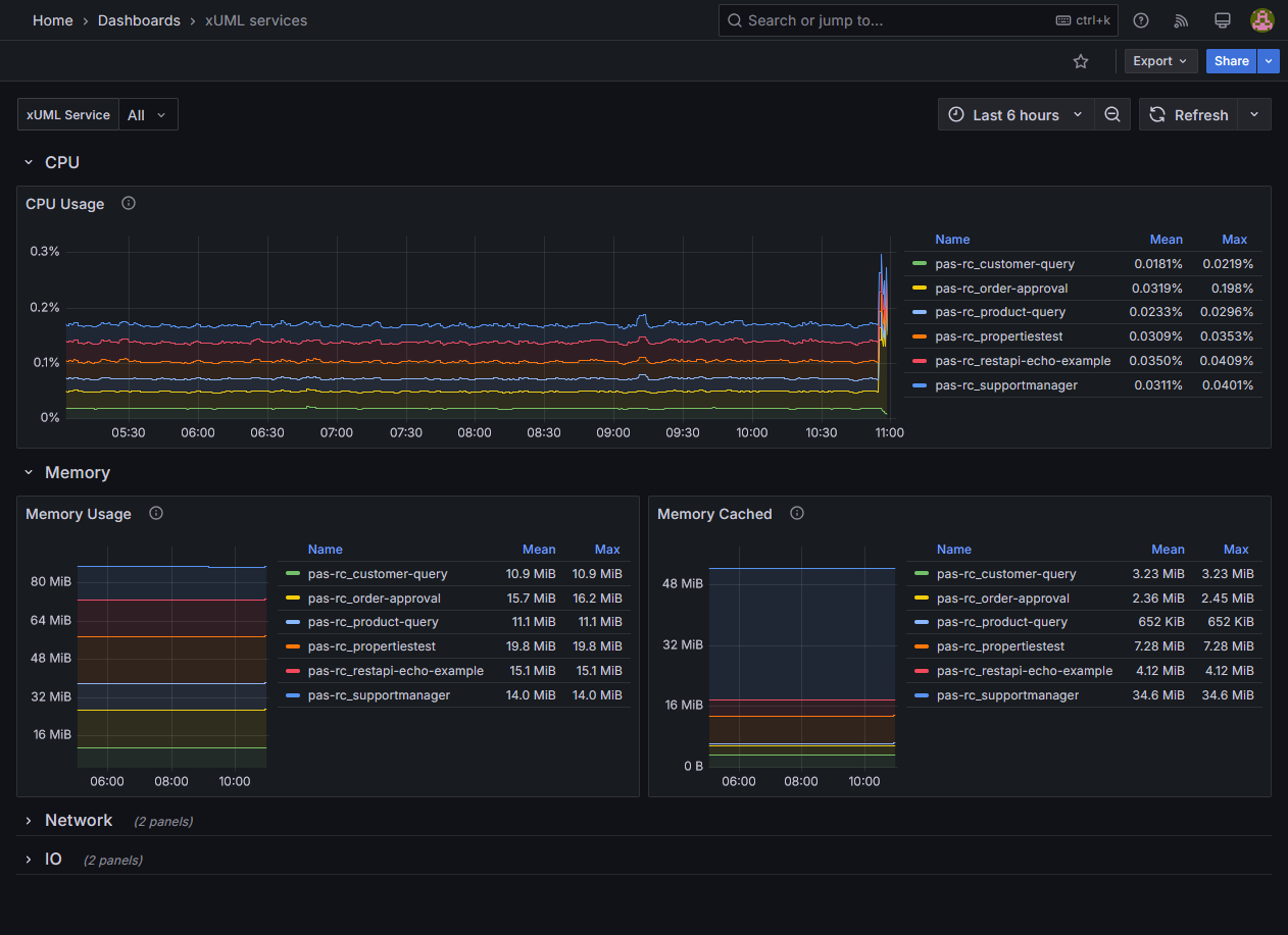
Kubernetes: Monitoring container activities
Use the preconfigured dashboards of the new Scheer PAS Resource Monitor to visualize and analyze container activities. This helps you with quickly getting to the roots of any unexpected system behavior or incidents.
Kubernetes: Possibility to connect external volumes
Via the new Volumes feature, administrators can easily connect existing remote volumes to be used as external directories. These volumes then can be assigned to xUML services in their configuration to read from or write data to these directories. Currently, we are supporting both SMB and NFS shares.
Improvements and Fixes
Administration
Add milliseconds to DateTime settings
Minor improvements and fixes in the Administration UI
Bridge
Runtime 2025.5
Builder
Runtime 2025.5
Fixed an error with tag tracePort missing on JMSClient
Designer
Improved documentation of Java xLib DevKit
Improved BPMN example for message start events
Improved performance while building angular apps
Fixed performance issues during export of Compiler data
Fixed an issue with array elements and literals in mapping diagram
Mailer Service
Some mail queue improvements
Platform
Introduced global variables for Keycloak port and protocol
xUML Runtime
Fixed an error where persistent state operations used in the startup-activity led to a significant performance drop